扫码打开虎嗅APP
本文来自微信公众号:硅谷洞察(guigudiyixian),作者:Frank Chen, Photo by Artur Tumasjan on Unsplash
近日,美国著名研究机构CB Insights发布了最新美国人工智能投融资趋势报告。从总体融资情况来看,在2018年,风投机构向美国AI初创公司投资了总共$93亿美元。相比较而言,2013年的AI行业的投资总额仅为$11亿美元。可以看出,近几年来美国AI行业的融资趋势明显走强,热度攀升。

2011-2018年美国AI年度融资总量,图片来自Statistica
除了投资总额,CB Insights还按地图划分了各州的融资情况,绘制了美国的AI创新地图。从地图上我们可以很清晰地看到美国AI融资最高的地方集中在西部、东北部和少数中部地区。从美国各州的表现看,加州(48%)、纽约(12%)与麻州(9%)分别是美国AI产业交易量最丰富的前三位。

美国人工智能融资分布图,图片来自CBinsights,版权属于原作者
那么,为什么这三个州AI产业最繁盛,它们各自具有什么得天独厚的条件?在过去几年里,又诞生出了一些怎样有趣的公司们呢?就让硅谷洞察深入挖掘,为您带来分析。
总体来讲,加州、纽约和麻州虽为前三甲,但在AI发展的方向侧重点有所不同。开放的创新氛围、丰富的科技创业资金以及政府的大力支持,使得加州占据了将近一半的AI资金;纽约则注重AI与城市生态系统的有机结合,通过国际化的环境与人才吸引多元产业的发展,从而实现领域的增长,并不断探索着与制定城市政策相关的AI应用;而麻州则借助生命科学领域的成功经验和成熟的研究体系在AI领域处在前沿。
毫无疑问,硅谷创新的历史与西海岸浓郁的科技公司氛围,外加上伫立于湾区的斯坦福大学与加州大学伯克利分校两所名校在人工智能研发领域的支持,使得加州成为人工智能企业最多、产业最丰富的州。众多国际知名的科技公司,例如Google、Facebook、Amazon等等,纷纷都在硅谷设立人工智能研究院,引领着下一代AI场景的落地。这些顶级的企业也源源不断地培养了大批人才,为下一个伟大的想法(Next Big Thing)提供先驱者。同时,硅谷也从来不缺乏资金支持着这些伟大想法的实践。
红杉资本、凯鹏华盈(KPCB)等顶级的风投公司,也不断地通过不断注入资金造就着一个个IPO神话。2017年8月,加州立法机关批准了《阿索洛马尔AI原则》(AsilomarAI Principles),这是一个由世界各地知名的AI学者联名撰写的人工智能发展原则。而从加州对于这项原则的重视程度可以看出,加州非常关注AI行业的总体发展。

Asilomar Principles, 图片来自网络,版权属于原作者
相比于加州重视行业的综合发展,纽约则更重视AI与城市的生态系统的有机结合。一方面,纽约的AI岗位为美国所有城市中最多的。2012年,纽约对创业公司的融资额大约是23亿美元。到2017年,这个数字增长到了130亿美元,其得天独厚的多元环境与国际市场让很多公司在纽约纷纷设立总部或办公室,通过招募国际化人才来扩展它们的团队。
根据领先的求职公司Indeed.com的职位清单数据,11.6%来自纽约的职位与人工智能和机器学习相关,超过了旧金山的9.6%。另一方面,纽约产业的多元性为人工智能带来了丰富的应用场景。很多金融公司,例如Bloomberg、BlackRock,以及网络安全、制造业与健康领域的公司都在积极向AI转型。同时,纽约也在政策上也十分支持人工智能的发展。纽约市政府于2017年开始探索AI的各种城市应用可能性,市议会一致认为自动化决策系统可以帮助机构更有效地制定决策。

NYAI, 一个致力于AI发展的社会影响力组织,图片来自网络
而麻州得天独厚的优势在于其世界级的人工智能培训与研究机会。比起美国的其他州,麻州政府更加注重研究体系的发展。1976年,剑桥市政府颁布了世界上第一个利用重组DNA规范研究的地方法令。这套标准的制定奠定了麻州生物科技繁荣的基础,使得麻州形成了世界知名学府-医疗产业-人才-资金四者相连的生态系统。根据麻州生物科技委员会的报告,麻州在生命科学领域已经在雇佣了多于10万人,吸引的风险投资比起10年前扩大了将近3倍。对研究体系的大力支持使得麻州的科研机构不断走在领域的前沿。
而在AI领域,麻州借鉴了生命科学领域的成功经验,并提供了众多在健康领域的应用场景,为AI的蓬勃发展奠定了基础。同时众多世界知名学府也拥有着完备的学术体系。世界知名的麻省理工学院(MIT)位于麻州剑桥市(就在波士顿郊外),拥有一流的大脑和认知科学系,该系研究脑功能的各个层面,并提供本科和博士后研究课程。麻省理工学院校园内的计算机科学与人工智能实验室拥有21个AI和ML研究小组,专注于AI研究与开发。

MIT计算机与人工智能实验室,图片来自网络
根据CBInsights 上的数据,2018年,美国AI行业融资最多的三家公司分别是加州的Nuro(10.32亿美元)、纽约的UiPath(10.16亿美元)和伊利诺伊州的Avant(6.55亿美元)。那么这几个公司为何成为2018年AI融资前三甲?它们各自关注的领域又发展得如何呢?
加州的Nuro于2016年6月由Google自动驾驶项目Waymo的两位首席工程师Dave Ferguson和JiajunZhu创立。此前他们从该公司知名的自动驾驶项目Chauffeur计划中获得了数百万美元的奖金。这份奖金旨在激励那些坚持在Google的自动驾驶汽车项目的工程师。
在成立的仅仅三个月后,Nuro就完成了在中国的第一笔A轮融资,网易创始人丁磊(William Ding)成为了Nuro董事会的一员。2017年6月在美国进行的第二轮融资使Nuro的A轮融资总额达到了9200万美元。
在获得了充足的资金后,Nuro于2018年1月发布了其第一款产品R1。R1是一款自动驾驶的电动本地商务送货车,旨在为客户或商家提供短途运输,如杂货、礼品盒和礼物等。与传统的自动驾驶车有所不同。Nuro只有传统汽车的一半大小,有四个隔间和包括激光雷达,照相机和雷达。
在今年初获得了软银愿景基金的9.4亿美元的融资之后,Furguson表示产品将更多地关注服务如何与实际客户的联系上。目前Nuro已经与美国的两家零售巨头Kroger与Walmart合作,在休斯敦运行自动运输服务。

Nuro R1送货小车,图片来自网络
UiPath由罗马尼亚企业家Daniel Dines和Marius Tîrcă于2005年成立。该公司从罗马尼亚布加勒斯特开始,目前在伦敦,纽约,班加罗尔,巴黎,新加坡,华盛顿特区和东京开设了办事处。2017年,该公司将总部迁至纽约,以便更接近其国际客户群。到目前为止,该公司在200个国家/地区拥有40万用户,其年收入也从2017年4月的800万美元增加到现在的2亿美元以上。此外,UiPath表示目前已拥有超过2500名员工。
UiPath是一家在机器人流程自动化(Robotic Process Automation)领域中快速增长的创业公司。该公司使用基于AI的软件来帮助企业运行重复的或普通的后台任务,以腾出人力来处理更复杂的工作。目前已拥有现在2100名客户,其中包括美国陆军,国防后勤局,GSA,IRS,NASA,海军和退伍军人事务部等政府部门。
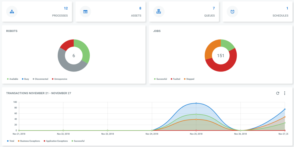
UiPath企业RPA平台可以在内部部署或在云中进行,并且包括三个组合元素:
1) UiPath Studio:一个过程模型工具,通过使用功能强大的记录器将可视化的建模过程自动化;
2)UiPath Robot: 一位数字化工作者,可以批量或完全独立地执行计划的工作而无需人为介入;
3) Unipath Orchestrator: 一个管理控制台,用于为机器人分配自动化需求的任务清单。

UiPath的企业RPA平台,图片来自网络
Avant成立于2012年11月,总部位于伊利诺伊州芝加哥。Avant通过运营着一个在线借贷市场,向中等收入客户提供个人贷款以偿还债务,支付意外的医疗费用以及家庭假期的花销。
通过使用大数据和机器学习算法,该公司提供了定制化方法来简化用户的信贷选择,主要有两种方式:第一种为个人贷款(Personal Loan), 额度在$2000到$35000美元之间。第二种为Avant专属信用卡,用户只需要交29美元的年费,即可获得额度为$300-$1000美元之间的信用卡。Avant信用卡的好处在于用户无需缴纳任何的定金,并且年费相当的低廉。
Avant创新的产品理念与每年将近4亿美元的年收,获得了一众知名投资者的青睐,比如头部私募KKR、老虎全球基金(Tiger Global Management)和精品投行Jefferies等。2015年, Avant获得由泛大西洋资本(GeneralAtlantic)领投的3.25亿美元E轮融资。

Avant信用卡,图片来自网络
在此次研究中,CB Insights还提出了NexTT框架,根据行业采用率(Industry Adoption)和市场优势(Market Strength)评估了每一种趋势,并将其归类为暂时(Transitory)、必要(Necessary)、实验性(Experimental)、威胁性(Threatening)四大类。暂时性指有应用但是未确定市场的趋势;实验性是指试点企业或初创公司的产品没有被广泛应用,但已初步引起媒体兴趣和概念认证的趋势;威胁性是指已有大规模市场投资活动,已经被市场初步采纳并具有大规模市场应用的趋势;必要性是指已经广泛采用、拥有市场并且被大众理解的趋势。

NExTT趋势矩阵,图片来自CB Insights
CB Insights将人工智能划分为了25个领域,分布在这四个大的趋势框架里。前文提到的三家公司都位于AI目前在技术上比较成熟的一些领域。比如Nuro的R1就使用了边缘AI(edge AI)的技术,利用AI算法处理传感器的数据。UiPath和Avant致力于通过预测性维护(PredictiveMaintenance)来提高数据分析的准确性,并自动化繁琐的操作。

CB Insights划分的人工智能划分为了25个领域
可以看到,世界的竞争格局将因人工智能而改变,下一阶段也将会有更多的公司投身入AI这个巨大的洪流里。大浪淘沙,谁又能笑傲今年的AI市场,我们拭目以待。
参考资料:
1.https://www.zarantech.com/blog/why-rpa-uipath-is-unique-rpa-software/
2.https://www.crunchbase.com/organization/avant-credit#section-funding-rounds
3.https://www.avant.com/personal-loans/
4.https://www.theverge.com/2016/12/13/13933140/google-self-driving-car-fiat-chrysler-partnership
本文来自微信公众号:硅谷洞察(guigudiyixian),作者:Frank Chen